
ср, 15 жовтня 2025 р.
На минулому тижні команда Google Ads презентувала Google Ads MCP. Особисто для мене це був один з найочікуваніших апдейтів цієї осені (так, вже давно є неофіційні MCP для Google Ads, але офіційний — це все ж офіційний, і саме він знаменує рух команди Google у цьому напрямку).
Ця новина швидко розлетілася по новинних групах та чатах — як серед тих, хто займається рекламою, так і серед аналітичних спільнот. Але, крім самої новини, я не зустрів жодного прикладу практичного використання.
Мені це навіть трохи нагадало період, коли тільки з’являвся GA4: новини про його апдейти завжди розліталися, а от реально практичних детальних матеріалів майже не було. Я намагався писати й записувати відео про GA4 тоді — спробую повторити це й зараз з MCP. Так само, як і з GA4, я думаю, що більшість із нас прийде до використання технології MCP з часом. Хтось раніше — хтось пізніше, але прийде, оскільки вона дійсно варта вашої уваги.
Далі в цьому матеріалі ви отримаєте декілька прикладів практичного використання цієї технології вже зараз, а в кінці — мої роздуми щодо переваг, недоліків та майбутнього технології MCP.
Детальніше про те, що таке Model Context Protocol і чому за ним — майбутнє аналітики, я вже писав на блозі раніше, тому тут зупинюся лише на короткому поясненні.
Model Context Protocol (MCP) — це протокол, який дозволяє вашій улюбленій LLM (ChatGPT, Claude, Gemini, Mistral…) використовувати API ваших улюблених сервісів: Google Analytics, Google Ads, BigQuery, Power BI тощо.
Як це може бути вам корисно? Давайте одразу розберімо на практиці.
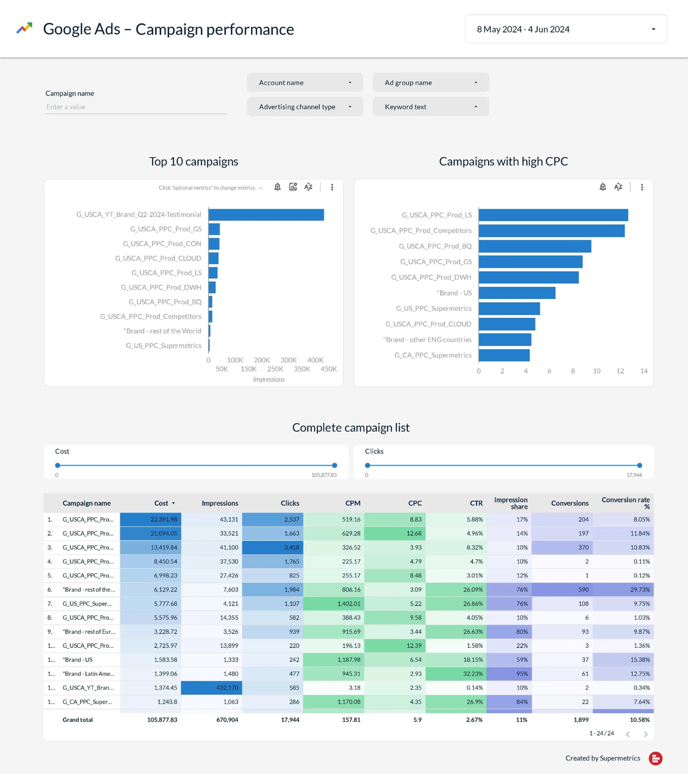
Уявіть наступну ситуацію: вам потрібно підготувати звіт клієнту. Клієнт хоче візуально красивий та інформативний звіт. Проста Google Таблиця тут не підійде, і скріни з інтерфейсу — теж. Можна, звісно, піти в Looker Studio і побудувати там. Але є простіший спосіб — використайте Google Ads MCP і отримайте ось такий звіт за 2 хвилини.
Якщо звіт на скріні нижче для вас не інформативний — я вас розумію. Але це лише приклад для демонстрації можливостей. Читайте далі про його створення — і ви зрозумієте, про що я.

Ось що я зробив покроково:

Закинув у Claude скрін звіту й додав промпт:
You are an analytics with access to the Google Ads MCP server.
Goal: Build a Google Ads performance report that matches the layout and fields of the reference screenshot I attached. Use data from customer 000-000-0000.
Get data only for the top 20 campaigns by total spend. Try to replicate the visual style as closely as possible, including conditional formatting and similar visual cuesОбмеження про 20 кампаній вказано лише для того, щоб не тягнути всі дані з акаунта. Для демонстрації можливостей 20 кампаній — більш ніж достатньо.
4. Зачекав приблизно хвилину, поки формувався звіт. І ось результат.

Перш за все, я, як аналітик, пішов перевірити, наскільки дані у звіті відповідають даним із рекламного кабінету. І тут все чітко — усі дані отримані по API й коректні.
Давайте порівняємо обидва варіанти:

Як вам? Я б сказав, що результат дуже близький до оригіналу. Особливо якщо врахувати, що зроблений він за 2 хвилини. Так, є декілька невідповідностей, таких як відсутність фільтру по ключовому слову та відсутність в деяких колонках таблиці умовного форматування, але ніхто не заважає вам наступним промптом запросити додавання цього функціоналу.
Для тих, хто все ще не вірить, що це всього лише один промпт - нижче скрін розмови повністю:

Побудова звіту зі скріна — це добре, якщо у вас є потрібний скрін. А якщо такого скріна немає — можна просто описати, що вам потрібно, у промпті. Звісно, є багато корисних матеріалів про те, як найкраще писати промпти, але в цьому матеріалі я хочу донести думку щодо загальнодоступності технології MCP. Тому я вирішив не писати промпт сам, а скористатися ChatGPT для цього.
Ось що я ввів:
Напиши промпт для Claude під наступну задачу:
Використай Google Ads MCP щоб побудувати звіт. Використай дані з акаунту 000-000-0000
Це має бути промпт який чітко описує звіт який необхідно створити.
Продумай структуру звіту так, щоб він повністю закривав питання місячного звіту для мого клієнта. Аналіз проводимо за PERIOD. Для порівняння можна використати дані за PREVIOUS PERIODі що отримав на виході:
Role & Objective
Ти — аналітик із доступом до Google Ads MCP Server.
Побудуй повний щомісячний звіт за вересень 2025 року з порівнянням до серпня 2025 року, щоб повністю закрити потреби клієнта в огляді акаунта.
Часові межі (у часовій зоні акаунта Google Ads):
* Вересень: 2025-09-01 … 2025-09-30
* Серпень: 2025-08-01 … 2025-08-31
Використання GAQL (Google Ads Query Language). Під час побудови запитів застосовуй стандартну схему: один ресурс у FROM; метрики — через metrics.*; сегменти — через segments.*; сортування та фільтри — у ORDER BY / WHERE.
Перевіряй сумісність полів за офіційною документацією (GAQL structure, segmentation, metrics).
Output
Поверни один HTML-файл (структурований звіт в одному файлі) із: таблицями, візуалізаціями, короткими висновками у форматі bullet points, MoM-дельтами (Sep vs Aug) для ключових KPI.
Вимоги:
Усі грошові значення — у валюті акаунта (customer.currency_code). Використовуй готові показники API (CTR, Avg CPC, Conv Rate, ROAS), де можливо, щоб уникнути ручних розрахунків. Усі «Top N» списки сортуй за витратами (metrics.cost_micros). Виводь ID сутностей, коли це можливо, та уникай використання назв.
Report Structure (розділи)
1. Executive Summary — 1–2 абзаци + список ключових драйверів змін (MoM).
2. Account Overview (MoM) — KPI за серпень і вересень.
3. Channel / Network Mix — розподіл за мережами.
4. Campaigns (Top-20 by Spend, MoM) — таблиця кампаній.
5. Campaigns — Winners & Laggards — кампанії-лідери й аутсайдери за Spend / CPA / ROAS.
6. Devices & Time — пристрої, дні тижня, години.
7. Creatives / Ads — за типами оголошень.
8. Performance Max (якщо є) — рівень asset_group.
9. Conversion Actions — внесок за подіями конверсій.
10. Landing Pages — цільові URL із високими витратами або низьким CVR.
11. Budgets Context — добові бюджети активних кампаній (довідково).
12. Recommendations — короткий чекліст дій на наступний місяць.
Обробка та аналітика
* Обчисли MoM-дельти (Sep vs Aug) для KPI: Spend, Impr, Clicks, CTR, Avg CPC, Conversions, Conv Value, CVR, ROAS. Використовуй готові поля, де можливо: (metrics.ctr, metrics.average_cpc, metrics.conversions_from_interactions_rate, metrics.conversion_value_per_cost).
* Визнач драйвери змін — кампанії, мережі, ключові слова, запити, пристрої з найбільшим позитивним або негативним внеском.
* Виявляй "waste" — терміни пошуку та ключові слова з високими витратами і нульовими конверсіями у вересні.
* Для Performance Max — покажи найвитратніші asset_group і їх ефективність.
* Додай 5–10 конкретних рекомендацій (мінус-запити, бід-корекції за пристроями/часом, перерозподіл бюджету між кампаніями, тести креативів, корекції гео, тощо.)
Додаткові примітки (важливо)
* Усі GAQL-запити мають бути побудовані відповідно до правил:
один ресурс у FROM, сумісні сегменти та метрики. За потреби користуйся офіційним довідником і Query Builder / Validator.
* Для порівнянь між місяцями використовуй або два окремі діапазони,
або сегментацію segments.month з фільтром за segments.date.Передаємо це як інструкцію до Claude, чекаємо трохи часу (хвилин 10–15) — так, це вже великий звіт, і для його побудови Claude робить багато запитів до API. На скріні — лише маленька частина (те, що влізло на екран).

Ну, а поки Claude працює — ви можете приготувати собі кави, робота ж у процесі ;)
На виході отримуємо ось такий звіт:

Вище — лише скрін малої частини звіту. Повний звіт можете переглянути тут.
Уважні читачі можуть помітити, що в мене вже третя версія звіту. Я дійсно публікую не перший результат. Але причина не в тому, що перший результат вийшов невдалим. Усе діло в конфіденційності даних. Оскільки я працюю з реальним проєктом, я маю стежити, щоб жодні дані випадково не були засвічені. Тому дві ітерації поверх початкового звіту стосувалися анонімізації деяких даних та їх зміни.
До речі, це також причина, чому деякі висновки можуть здатись вам не зовсім логічними — типу “the conversion rate improved slightly from 1.89% to 1.81%”. Причина в тій самій анонімізації: десь Claude змінив лише числа, а текст залишив, як і було. Для цілей цього матеріалу я вирішив, що можу дозволити собі таку неточність, якщо вкажу про неї в примітці, щоб не витрачати час на виправлення.
І ще одне. Так, звісно, цьому звіту ще є куди вдосконалюватися. Наприклад, особисто мені не вистачає графіків, щоб простежити динаміку показників.
Та й дані в таблицях хотілося б подати легше для сприйняття. Але тут діє принцип: який промпт — такий і результат. Тому, насправді, усе у ваших руках.
Окей, сподіваюся, на цьому етапі ви вже зрозуміли, що за допомогою Google Ads MCP можна автоматизувати свою звітність. Але це не єдиний спосіб використання. Звісно, ви можете також пришвидшувати пошук відповідей і на щоденні питання.
Наприклад, ось промпт:
Використай Google Ads MCP і вкажи, у які години в нас найкращий коефіцієнт конверсії.І відповідь:

Ще й візуалізацію вам підготує:

І вам зручніше такі дані сприймати, і клієнту їх можна відправити, щоб аргументувати ваше рішення за необхідності.
Як бачите, технологія MCP у правильних руках може привести до значного підвищення вашої ефективності. Те, що раніше виконувалося через побудову декількох десятків звітів за умовну годину-дві, — тепер можна автоматизувати й виконувати за один промпт, 15 хвилин часу — і ще й при цьому попиваючи каву.
А мова ж не лише про Google Ads MCP. У того ж GA4 є свій MCP (я, до речі, про нього писав раніше), і в BigQuery є, і в Power BI. І в багатьох інших системах він уже теж є або розробляється — наприклад, у того ж Clarity.
А тепер додайте до цього ще можливість одночасно працювати з даними всіх цих систем з одного інтерфейсу вашого улюбленого AI-інструменту. І вся ця система ще й знає ваш бізнес-контекст, бо ми можемо також конектитися до локальних файлів чи того ж Google Drive. Відчуваєте ці можливості?)
Звісно, як і будь-яка нова технологія, MCP має свої обмеження. Я б рекомендував вам обов’язково використовувати зараз лише режим read-only, навіть якщо підтримується режим запису/змін.
У деяких проєктах ви будете зустрічати складнощі під час роботи з великими даними. Наприклад, ось таку помилку про перевищення обсягу результатів я отримав на одному зі своїх проєктів від Google Ads MCP. Але, давайте будемо чесними: при роботі з великими даними деякі прості рішення і раніше не працювали або працювали з обмеженнями.

А ще є, наприклад, велика проблема з повторюваністю результатів одного й того ж промпту. Якщо ви спробуєте ввести той самий промпт із блоку цієї ж статті «Побудова щомісячного звіту для клієнта на основі власного промпту та Google Ads MCP», ви отримаєте схожий, але не ідентичний результат.
Так, десь це може бути корисно — наприклад, для кожного клієнта звіт буде трохи відрізнятися, створюючи свого роду унікальність. Але десь це буде й заважати: давати одному й тому самому клієнту щомісячний аналіз щоразу в іншій формі — так собі ідея.
Як би там не було, кожна технологія має свої переваги й недоліки. GA4 теж не ідеальний інструмент, та й в інтерфейсі Google Ads, упевнений, не весь функціонал максимально зручний, але це в жодному разі не скасовує користь цих інструментів.
Сподіваюся, я зміг донести вам одну важливу думку: «Використання MCP — це те, що вже зараз змінює ринок». І ви або починаєте з ним знайомитися та використовувати, або залишаєтеся позаду.
Чому попереднє речення таке категоричне? Ринок змінюється, і якусь частину роботи вже можна автоматизувати. Якщо ви досі виконуєте її вручну — ваша ефективність значно нижча, ніж в інших. Це не означає, що пора ставати в чергу “на завод”, звісно, ні.
Це просто ще одне нагадування: у сучасному аналітичному світі стояти на місці, поки все рухається вперед, — означає відстати. Або ви робите краще, або швидше. Але швидкість ми вже програли в гонці з AI, тому єдиний наш шлях — це якість і глибина.
Професія аналітика не зникне найближчими роками, але вона точно трансформується, і такі технології, як MCP, відіграють у цій трансформації далеко не останню роль.
А що ви думаєте щодо використання MCP у вашій роботі чи бізнесі?
Якщо вам цікаво обговорити практичні аспекти використання в вашій компанії — зв’яжіться зі мною особисто.

Вебаналітик, Маркетолог
Є думки або зауваження?
Поділись з іншими та доєднуйся до обговорень.Завантаження коментарів…